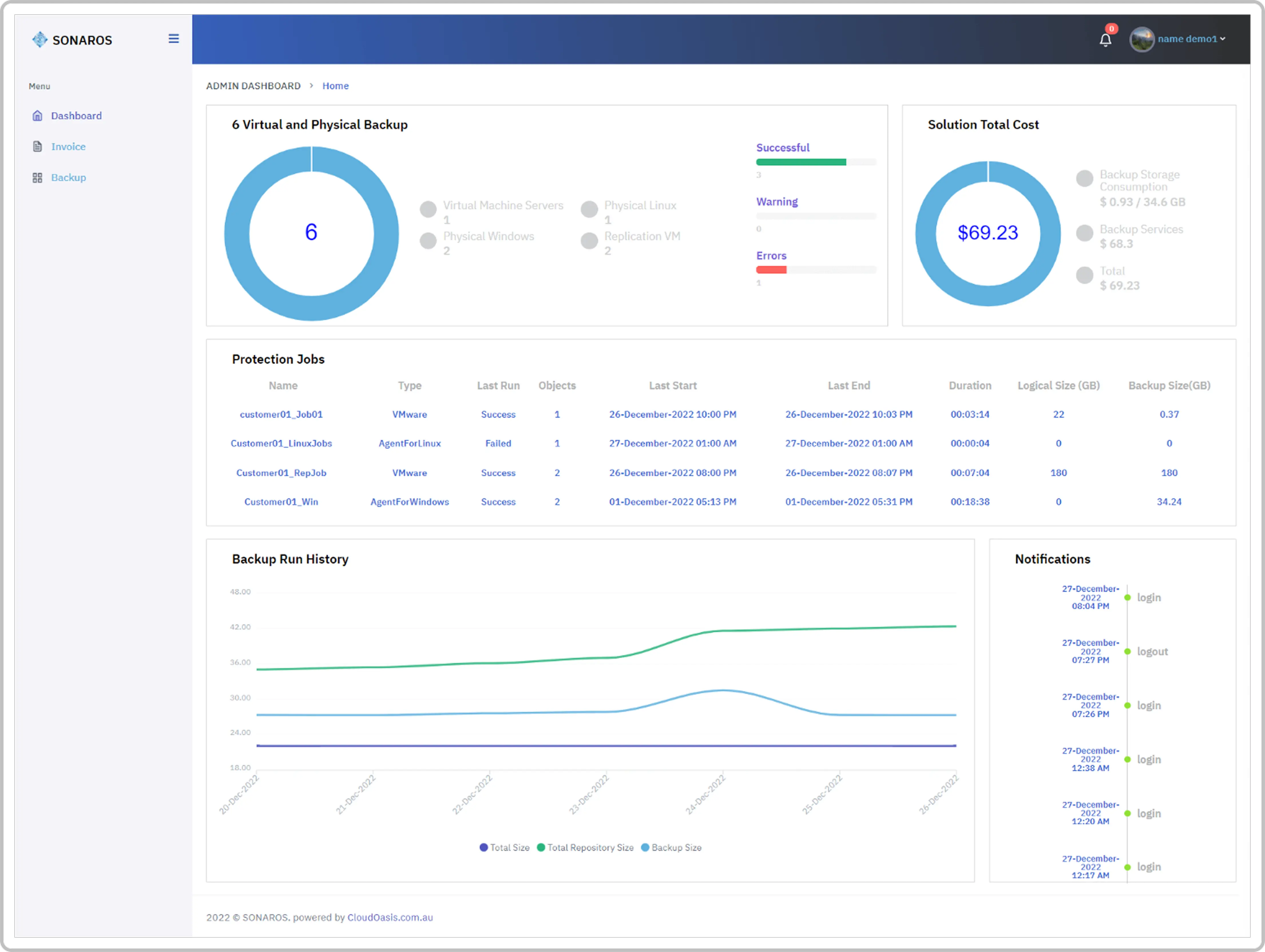
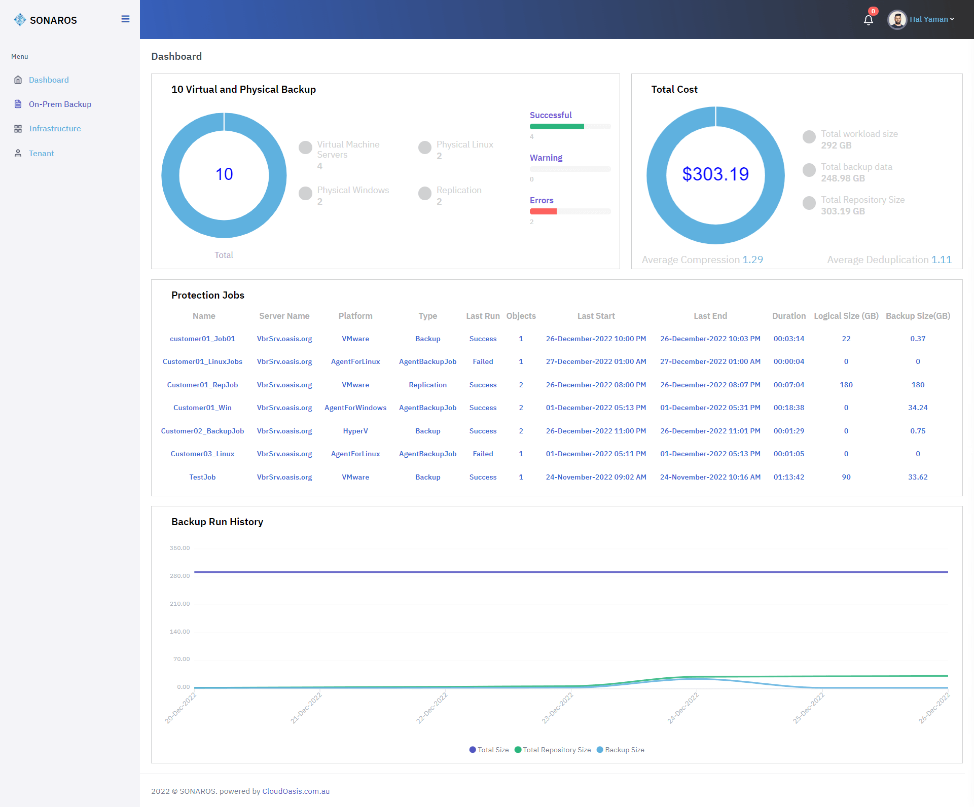
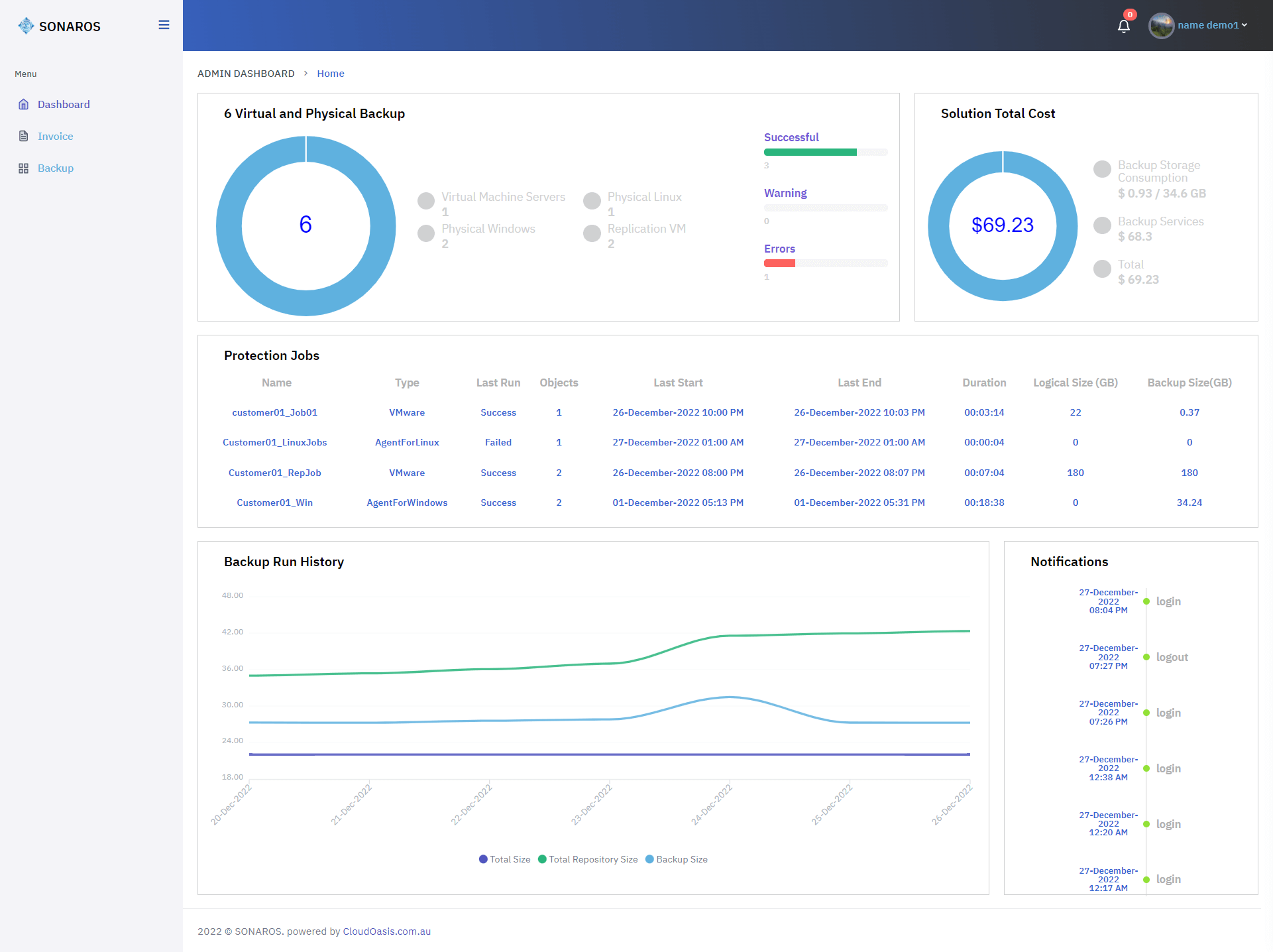
Centralized Backup Monitoring
Implemented a unified dashboard providing complete visibility of backup jobs, repositories, and job status updates across all environments, accessible from any device.
Building a comprehensive API-based data management platform for monitoring cloud backup operations across multiple environments with multi-tenant support and automated billing.
PlusInfosys developed Sonaros, a robust API-based cloud backup and replication platform, enabling centralized monitoring, multi-tenant management, automated invoicing, and real-time reporting across on-premises, cloud, and Microsoft Office 365 environments. The solution combines a secure web interface with scalable backend architecture to streamline backup operations for end users, service providers, and distributors.
Implemented a unified dashboard providing complete visibility of backup jobs, repositories, and job status updates across all environments, accessible from any device.
Built multi-tenant architecture to support end users, service providers, and distributors with role-based access, reporting, and comprehensive management capabilities.
Developed automated billing and point calculation systems for service providers and distributors, reducing manual effort and ensuring accurate invoicing.
Integrated with Veeam APIs to enable real-time backup monitoring, data management, and reporting, ensuring seamless interoperability with existing backup infrastructure.
Leveraged Microsoft Azure and cloud-based PostgreSQL architecture for scalable, reliable, and secure backup operations, handling multiple tenants efficiently.
Delivered a comprehensive platform that consolidates backup monitoring, automated billing, multi-tenant management, and reporting, providing users with actionable insights and operational efficiency.
Key benefits of the Sonaros data management platform.

Cloud Backup & Data Management
6
10 Months
Comprehensive visibility of backup status, basic job management, invoicing/costing, and web interface access that's portable device friendly.

Complete tenant access and reporting with automated invoicing, points calculation and automated reporting for BaaS/DRaaS services.

Comprehensive management of service providers and end user licensing with automated point counts collection and invoicing.

Unified platform for monitoring data management and backups from one secured centralized web interface across all environments.

Sonaros.io is a portal that helps customers easily monitor their data management (backups) from one secured centralized web interface across on-premises, cloud and Microsoft Office 365 (SaaS). The platform successfully provides comprehensive backup monitoring, automated billing, and multi-tenant management capabilities.
